Enable end-to-end visibility into your Java apps with a single command
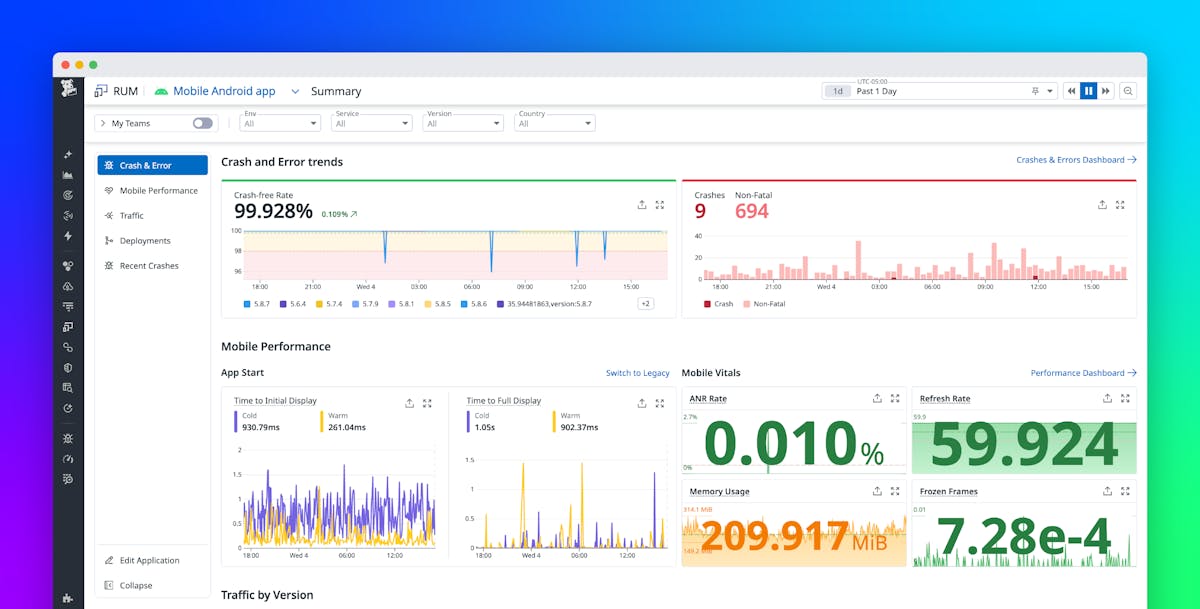
This article advocates for combining Application Performance Monitoring (APM) and Real User Monitoring (RUM) data to achieve comprehensive full-stack observability. By unifying the…